硬件监控

在主机管理列表列表中可以查看主机cpu使用率、内存使用率、硬盘占用

image-20230925175648153

其中,点击cpu使用率的数值可以直接进入监控详情

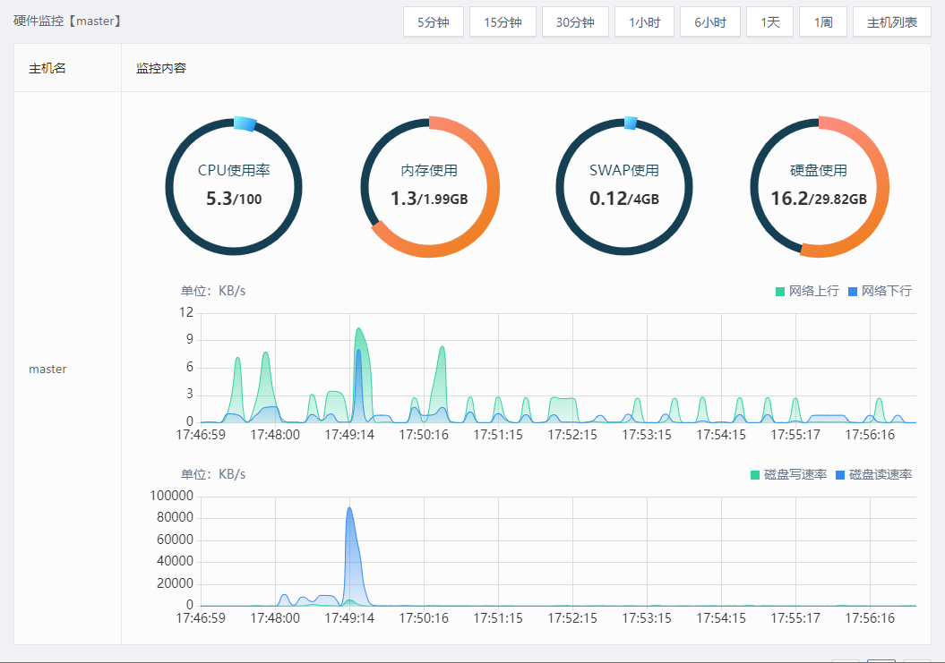
监控详情中以图表化方式展示了cpu使用率、内存使用率、硬盘使用率、网络IO、硬盘IO

image-20230925175711582

Copyright © www.urlos.com 2021 all right reserved,powered by Gitbook文档最近一次修订时间: 2023-09-25

results matching ""

    No results matching ""